Auswertungen und Berichte

Behalten Sie den Überblick über alle Reinigungsaktivitäten. Nutzen Sie Diagramme, Tabellen und Filteroptionen, um die Qualität Ihrer Reinigung zu überwachen und gezielt zu verbessern.

Auswertungen und Diagramme in Hyginify />
1

Auswertungen öffnen

Im Dashboard auf Auswertungen klicken. Hier sehen Sie eine Übersicht aller Reinigungsaktivitäten.

Die Auswertungsseite gibt Ihnen einen zentralen Zugang zu allen Statistiken, Diagrammen und Detaildaten rund um Ihre Reinigungspläne.

Hyginify Auswertungen - Übersicht aller Reinigungsaktivitäten
2

Check-in-Status im Überblick

Die Statusübersicht zeigt für jeden Plan: erledigt (grün), offen (grau), überfällig. Auf einen Blick sehen Sie, welche Bereiche gereinigt wurden.

So erkennen Sie sofort, ob alle Reinigungspläne planmäßig abgearbeitet werden oder ob in bestimmten Bereichen Handlungsbedarf besteht.

Check-in-Status Übersicht mit farbigen Statusindikatoren
3

Diagramme und Trends

Balken- und Liniendiagramme zeigen die Planerfüllung über Tage, Wochen oder Monate. Erkennen Sie Muster und Schwachstellen.

Nutzen Sie die Zeitraumfilter, um gezielt bestimmte Perioden zu analysieren und Trends in der Reinigungsqualität frühzeitig zu erkennen.

Balken- und Liniendiagramme zur Planerfüllung in Hyginify
4

Tabellarische Übersicht

Detaillierte Tabelle mit allen Check-ins: Datum, Uhrzeit, Mitarbeiter, abgehakte Aufgaben, Unterschrift.

Die tabellarische Ansicht ermöglicht Ihnen eine lückenlose Nachverfolgung jeder einzelnen Reinigung und dient als Grundlage für Ihre Dokumentationspflichten.

Tabellarische Übersicht aller Check-ins mit Datum, Uhrzeit und Mitarbeiter
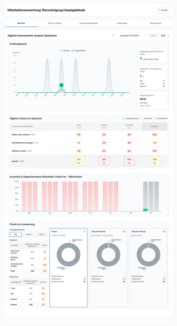
5

Mitarbeiterauswertung

Sehen Sie, wer wann eingecheckt hat und wie oft. Hilfreich für die Personalplanung.

Die Mitarbeiterauswertung gibt Ihnen einen klaren Überblick über die Aktivitäten jedes einzelnen Teammitglieds und unterstützt Sie bei der optimalen Einsatzplanung.

Mitarbeiterauswertung mit Check-in-Häufigkeit und Zeitübersicht
6

Meldungen-Dashboard

Alle Mängelmeldungen auf einen Blick mit Filteroptionen.

Filtern Sie nach Zeitraum, Standort oder Status, um gezielt offene Mängel zu identifizieren und deren Behebung nachzuverfolgen.

Meldungen-Dashboard mit Filteroptionen und Mängelübersicht

Tipp

Nutzen Sie die Auswertungen regelmäßig, um die Reinigungsqualität zu überwachen und bei Bedarf nachzusteuern.

Weiterführend

Erfahren Sie, wie Sie Ihre Auswertungsdaten exportieren und archivieren können: